教育雙重預防體系&校園安全雙防平臺
產品介紹:
教育雙重預防體系&校園安全雙防平臺應用云計算、物聯網、大數據、人工智能等先進技術,以雙重預防機制為基礎,把智能帶進校園,有效實現泛在聯接、全面感知、主動預警,為區域教育局和學校打造一個融自主安全管理、重點專項治理、智能風險防控于一體的校園安防新生態。
校園安全雙防平臺集數據自動采集、大數據分析、落實主體責任、動態監管、專項督導、通知公告等功能于一體,并與校園安全自主雙防平臺聯動,通過信息化、智能化手段,動態把控學校落實安全主體責任情況,為教育局精準監管學校安全提供有力支撐。
平臺研發背景:
2020年5月教育部辦公廳關于印發《教育系統安全專項整治三年行動實施方案》的通知:推動學校建設安全生產物聯網監控系統和安全管理平臺,積極推廣應用溫度傳感、煙霧報警、視頻監控等技術,加強安全監測預警信息化建設,建立健全運用互聯網、大數據、人工智能等科技手段進行安全監督管理的制度。
2023年1月湖南省教育廳印發《關于做好教育安全風險分級管控和隱患排查雙重預防體系建設工作的通知》,文件中明確建設的重要性與必要性,并做出相應時間節點安排。
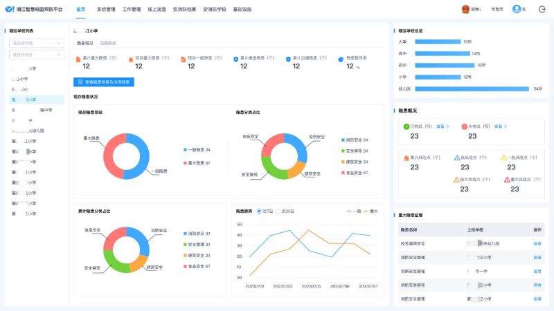
主要架構及功能:

校園安全自主雙防平臺:
1、數據看板
系統將學?,F有的靜態數據及動態運行數據進行有效的整合,實現整體形勢、風險管控(風險點、風險巡查)、安全管理分析、
安全任務、隱患統計、通知速遞、動態預警等數據的實時分析及呈現,快速準確地提供報表并提出決策依據,為學校安全目標制定和決策分析提供數據支撐,便于學校有的放矢開展安全管理工作,讓數據轉換成助力校園安全風險防控的有效手段。
2、校園管理
提供校園的基本情況(基本信息、安全領導小組、其他安全小組、安全管理機構、人防建設、物防建設、技防建設、持證人員、危險化學品、校舍管理、食堂管理、衛生與健康、消防管理、校車管理、特種設備)等模塊詳情。安全管理人員可結合學校的基本情況,選用模塊并錄入相應信息,構成學校安全管理基礎資料庫?;A資料庫信息支持實時更新,可分析查詢打印等,方便日常管理工作的開展。
3、安全管理
該模塊覆蓋學校的安全制度、安全文件、安全任務的管理、下發、落實、上報,安全管理臺賬的全過程記錄、查詢。
4、風險管控
通過系統多維度數據運算,構建校園動態風險四色圖,實時展現風險等級、風險點、風險管控措施、風險應急處置措施、管控責任人等信息,直觀呈現學校風險分布數據;
通過對校園風險單元的管理,實現風險辨識-分析-評估-管控-跟蹤的全過程管控,促進校園風險分類分級管控,各級責任人的責任壓實,以及風險巡回管理的全員參與。
4、隱患管理
通過信息化手段的實時上報和追蹤,將排查計劃擬定、隱患排查上報、隱患整改、復查跟進、歸檔,重大隱患處理等層層把控,形成有效閉環,安全管理從此井然有序。
學校隱患庫支持自主添加校園標準及國家法律法規標準規范,通過后臺專業隱患數據庫支撐,實現全流程閉環管理。
學校安全監管平臺:
1、可視化數據中心
系統將轄區內學校現有的靜態數據及動態運行數據進行有效的整合,實現整體風險形勢、統計數據、地理分布、趨勢分析、隱患及整改情況、專項整治等數據的實時分析及呈現,快速準確地為行業部門提供數據信息并提供決策依據。
2、安全監管
詳細記錄教育部門日常監管的情況,包括領導帶隊、會議記錄、文件管理、任務管理、安全檢查、安全考核、安全教育、事件交辦等,通過抽屜式歸類整理,可以點擊名稱直接進行痕跡化查找。
3、專項督導
該模塊覆蓋了教育部門對學校開展食品、消防、危險化學品、交通、建筑、設備設施等重點領域的安全專項整治情況,并通過數據統計分析,動態化的監管來進一步督導學校落實主體責任和加強風險防控能力。
4、學校管理
該模塊詳細記錄學校的基本情況、組織管理、制度管理、風險管理、隱患管理、安全教育、應急管理等情況,可通過點擊學校名稱對學校日常監管情況進行查詢。
校園端平臺與監管端平臺模塊可進行信息聯動,實現轄區整體形勢、統計數據、安全管理分析、預警信息、趨勢分析、專項整治等數據的實時分析及呈現,為指導和督導轄區學校提供決策依據。